This guide covers comprehensive monitoring of Sentinel Kit components, performance optimization, and health management.
Sentinel Kit provides multi-layered monitoring through integrated tools and dashboards:
The main dashboard provides real-time service health:
Component Status Indicators:
Monitored Services:
To check service health, just use console app:
./launcher status
Go to Sentinel-Kit datasources menu (https://sentinel-kit.local/datasources by default)

Sentinel Kit includes a set of monitoring services that are enabled when the internal-monitoring profile is added to your COMPOSE_PROFILES in the .env file. These services rely on Prometheus, which is queried by Grafana.
Key Performance Indicators:
By default, Grafana is accessible at:
https://grafana.sentinel-kit.local
The access credentials for Grafana can be customized in the .env file:
GF_SECURITY_ADMIN_USER=sentinel-kit_grafana_admin
GF_SECURITY_ADMIN_PASSWORD=sentinel-kit_grafana_password
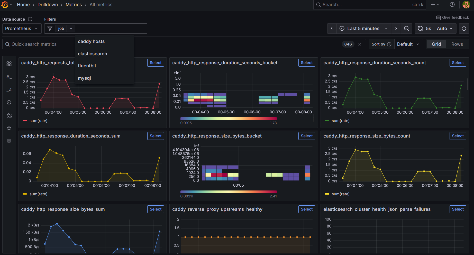
In its default configuration, Sentinel-Kit does not include any custom dashboards. However, the services for fluentbit, mysql, and elasticsearch are already configured within the platform. You can access all available metrics under the metrics section, and it is also possible to filter by service (jobs).

You can import many additional dashboards from the official Grafana website.
Warning: On systems with limited memory or CPU resources, it is recommended to avoid enabling the internal-monitoring profile to ensure optimal performance.
Β«Back to index